近日,赛迪网主办2024产业数字服务优秀成果案例征集,并正式发布了“2023-2024产业数字服务优秀创新成果案例”评选结果。广东天亿马信息产业股份有限公司凭借在社会治理细分领域领先的综合实力以及行业影响力,荣获“2023-2024年度创新社会治理解决方案优秀提供商”。

赛迪网是工业和信息化部直属单位中国电子信息产业发展研究院旗下具有影响力的专业媒体,是中国信息产业的风向标。这一荣誉的获得,不仅标志着天亿马在信息技术服务领域的专业能力得到了业界的高度认可,也彰显了公司在推动社会治理现代化进程和行业发展中所发挥的积极作用。
天亿马创新社会治理系列解决方案
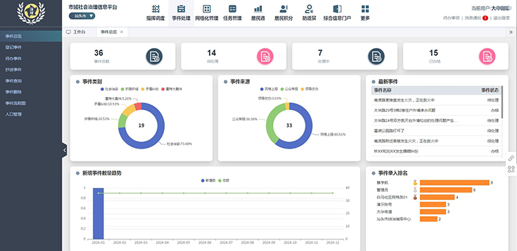
1、市域社会治理解决方案
天亿马市域社会治理解决方案,通过信息化手段帮助客户建设市域社会治理综合管理体系,形成问题事件及时发现、协调有序、处置有力、监督有效、快速响应、服务到位的市域治理运行机制,实现基层服务“零距离”、共治共享“全覆盖”、居民诉求“快响应”,用市域社会治理的力量来促进城市建设全面快速发展。

2、数字乡村解决方案
天亿马数字乡村解决方案,以规划完善乡村机制体制为指引、以更好地服务乡村振兴工作为主旨、以乡村“五大振兴”为结果导向,致力解决乡村信息孤岛、加快乡村产业融合、改善乡村人居环境、强化乡村治理效能,打造具有时代性、先进性、地域特色的综合性数字乡村应用集群。

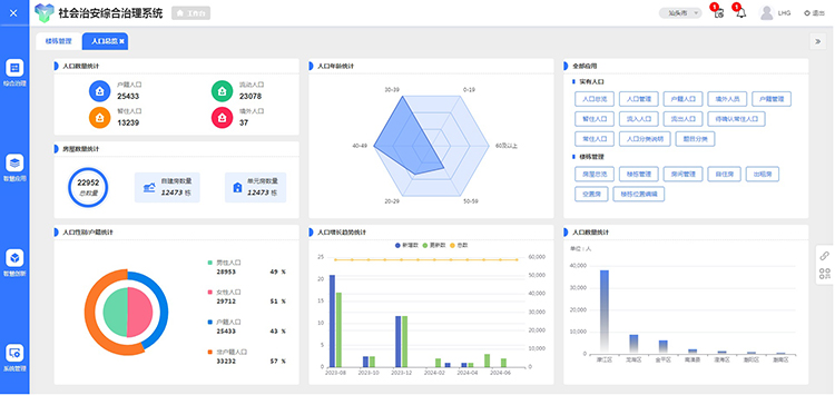
3、社会治安综合治理解决方案
天亿马社会治安综合治理解决方案,依据国家标准,结合各地不同的地域特色,充分整合各类资源平台,打造综治“9+N+X”的信息化建设体系,“9”即九大国家标准模块,“N”即多个综治辅助模块,“X”即多个个性化模块,成功协助各地政法部门建立“综治中心+网格化+信息化”的管理模式,服务当地社会治安综合治理工作。

4、智慧社区解决方案
天亿马智慧社区解决方案,将社区内的管理、治理、服务融为一体,并以信息化的手段加以实现,形成全新的智慧社区建设模式,实现多网融合、多元融合、多要素融合,为社区生活构建全方位、多元化、智能化的社区服务体系。

5、基层社会治理解决方案
天亿马基层社会治理解决方案,创新运用“五治融合”理念,助力构建党建引领、多元参与的基层社会治理新格局。通过采集基础数据和地理空间信息,提升基层治理精细化水平;通过移动端公众应用,畅通民意渠道,提升群众的获得感和幸福感;通过快速响应和处置社会问题,规范事件处置流程,提高行政效能。

6、社会工作创新管理解决方案
天亿马社会工作创新管理解决方案,紧紧围绕社会工作部职责,建设上下贯通、横向连接的社会工作平台,以信息化手段协助各级社会工作部门在统筹指导信访工作、党建引领基层治理和基层政权建设、行业协会商会党的工作和改革转型发展、“两企三新”党建工作、志愿服务和社会工作服务等社会工作各领域实现新突破、取得新进展。
